Lieferanten-Dashboards und KPIs

Lieferanten-Dashboard
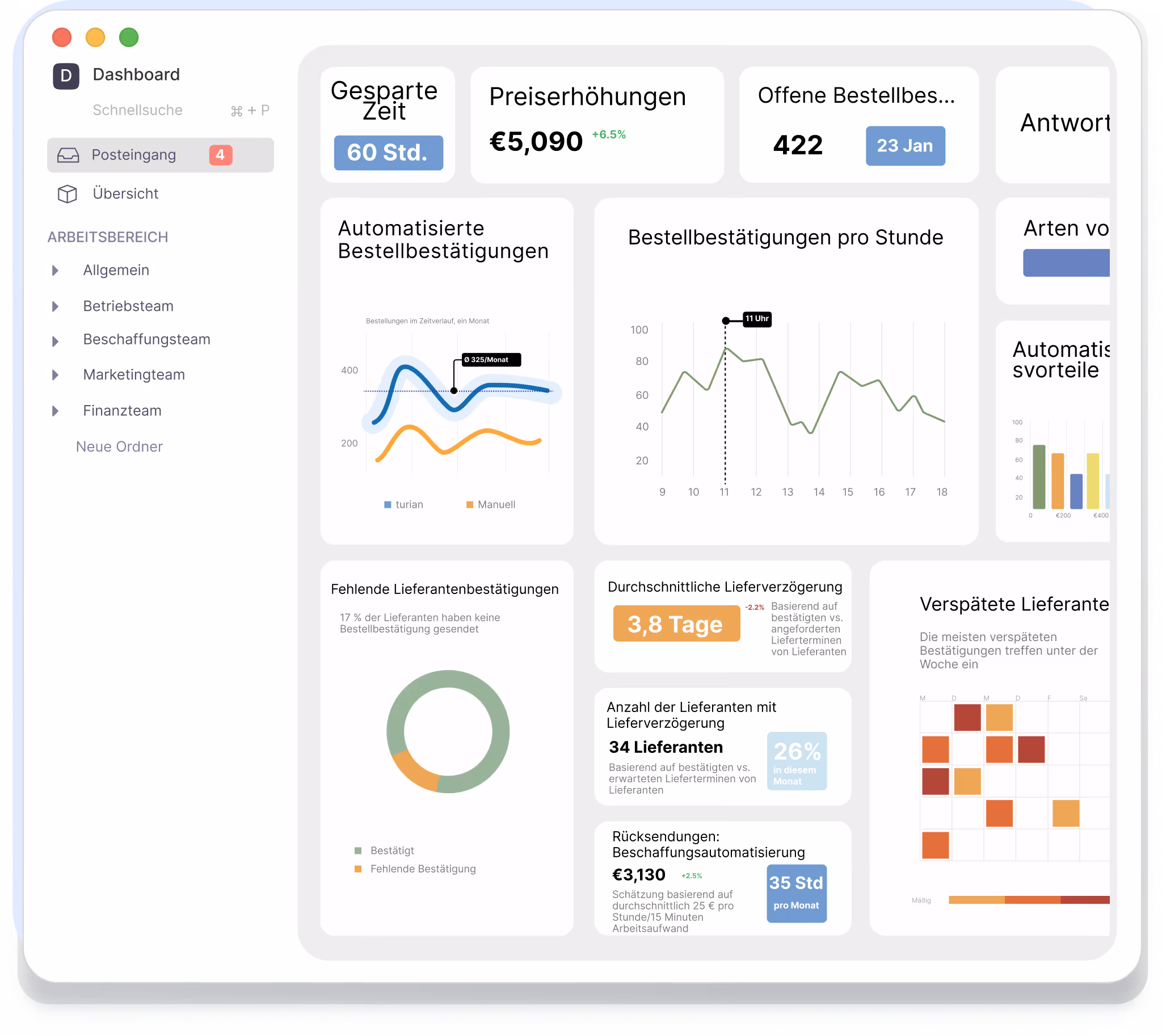
Im Liefrerantendashboard erhalten Sie detaillierte Einblicke, welche Lieferanten häufig mit Terminanpassungen bestätigen, Preise ändern oder Zusatzkosten hinzufügen. Auch sehen Sie auf einen Blick, welche Lieferantenbestellungen besonders hohen manuellen Aufwand verursachen - ein guter Ansatzpunkt, um die eigenen Stammdaten zu pflegen oder das nächste Lieferantengespräch anzureichern!
.avif)
AB-Cockpit
Im turian Workspace steht Ihnen ein AB-Cockpit zur Verfügung, in welchem Sie den Status aller unbestätigten oder teilbestätigten Bestellungen jederzeit im Blick haben.Auch haben Sie im Workspace die Möglichkeit, Verarbeitungstoleranzen, Mahnstufen, Vollautomatisierungspräferenzen und viele anderen Einstellungen für den AI-Agent anzupassen.

AI-Agent Dashboard
Im AI-Agent Dashboard behalten Sie stets den Überblick, wie präzise der AI-Agent arbeitet und wir oft Ihre Nutzer korrigierend eingreifen müssen.Zusätzlich können Sie hier nachverfolgen, welche Situationen problematisch waren und welche Korrekturen vorgenommen wurden.
.avif)
Nahtlose Integration in bestehende Systemlandschaft
Die flexible Schnittstellenarchitektur der turian Plattform ermöglicht die nahtlose Anbindung einer Vielzahl von ERP-, DMS und PIM-Systemen. Für führende ERP-Systeme wir SAP oder Microsoft Dynamics/Navision bestehen umfangreiche Standardschnittstellen.
.avif)
Schnelle Implementierung, kein langwieriges Training
Im Gegensatz zu veralteten, OCR-basierten Lösungen setzt turian ausschließlich auf die neuesten KI Modelle. Selbst komplexe Dokumente werden ohne Antrainieren zuverlässig verarbeitet.Die effektive Implementierungszeit beträgt wenige Tage und die Lösung deckt von Beginn Ihr gesamtes Lieferantenportfolio ab.

Lernen Sie uns kennen!


